Social media reporting – co, gdzie, i dlaczego (z wzorem!)
Każdy social media marketer wie jak łatwo zagubić się w gigantycznym morzu danych. Sieci społecznościowe dają nam dostęp do niespotykanych wcześniej ilości informacji. Skąd możesz wiedzieć, które z nich są relewantne dla konkretnego zadania?
Co więcej – jak możesz wyjaśnić wyniki swojej pracy (sukces swojej kampanii, wnioski z przeprowadzonej analizy itd.) innym osobom? Kiedy zakopiesz się po pachy w danych, łatwo jest zapomnieć o tym, co istotne. Tutaj z pomocą przychodzi social media reporting.
Dlaczego social media reporting jest ważny?
W dużym skrócie social media reporting zbiera wszystkie twoje dane, wnioski i odkrycia w jednej, czytelnej formie. Robi się to poprzez wycięcie wszystkiego, co niepotrzebne i prezentowania tego, co zostanie w prostym i przystępnym formacie.
Czasami potrzebujemy współpracować z marketerami lub innymi osobami które mogą nie posiadać kompetencji w zakresie mediów społecznościowych. Może musisz udowodnić swojemu przełożonemu że tak, czas który spędzasz na Facebooku to naprawdę jest praca. Nie ma znaczenia, w jakiej jesteś sytuacji – zawsze warto mieć jasne podsumowanie twoich osiągnięć.
Jak zacząć przygodę z social media reportingiem
Twoim pierwszym krokiem powinno być ustalenie faktów. Co chcesz osiągnąć? Które metryki i jakie dane odpowiadają Twoim celom? Jaki jest najbardziej efektywny sposób na przedstawienie Twoich danych i wniosków?
Pamiętaj o tych pytaniach (i, rzecz jasna, odpowiedziach na nie) w miarę pracy nad danymi. Wyciągnij swoje wnioski i pamiętaj o organizacji danych.
Prezentacja danych jest najtrudniejszą częścią procesu. Idealny raport jest od razu czytelny – nie oznacza to jednak, że jest na siłę uproszczony. Przeciwnie, w dobrym raporcie znajdują się wszystkie relewantne dane.
Jak zbierać dane z mediów społecznościowych?
Wszystkie platformy społecznościowe pozwalają użytkownikom na eksport swoich danych – to znaczy danych bezpośrednio związanych z kontem i treścią postów publikowanych przez dane konto. Dane te najczęściej przybierają formę nieszyfrowanych plików JSON lub CSV, gdzie każdy plik opisuje pojedynczy post lub komentarz. W zależności od platformy, w zbiorze danych mogą znaleźć się również odpowiedzi na twoje posty opublikowane przez inne konta.
W dodatku do tych danych, wszystkie platformy społecznościowe udostępniają użytkownikom statystyki i analitykę opisującą ich konta i posty, jak również informacje na temat ich publiczności oraz sposobu w jaki prowadzą interakcję z postami. Niestety, surowe dane wykorzystywane do tworzenia takich statystyk często nie są udostępniane.
Znajdowanie danych analitycznych na platformach społecznościowych
Najważniejsze metryki dotyczące Twojego profilu na możesz znaleźć w odpowiedniej sekcji każdej platformy społecznościowej. Strony na Facebooku, na przykład, mają zakładkę “Statystyki” która pełna jest wartościowych informacji na temat Twojego profilu.

Podobna opcja dostępna jest dla grup – metryki będą jednak nieco inne. W przeciwieństwie do stron, grupy nie ujawniają informacji demograficznych jeśli dana grupa ma mniej niż 250 członków.
Twitter ma własną platformę analityczną do której dostęp ma każdy użytkownik – niezależnie czy jest to marka, czy osoba prywatna. Dane udostępniane na platformie nie są wybitnie szczegółowe, ale powiedzą Ci wszystko, co musisz wiedzieć na temat swojego profilu. Informacje aktualizują się co 24 godziny i grupowane są w okresy miesięczne.

Dostępne są również wyniki poszczególnych tweetów, ale platforma nie udostępnia infomacji typu dane demograficzne.

Praktycznie każda platforma oferuje podobne statystyki – nie będziemy się jednak zagłębiać w każdą z nich.
Social listening, czyli jak ułatwić sobie życie
Jak widzisz, zbieranie danych z indywidualnych platform jest proste. Łączenie danych z wielu różnych serwisów w jedną, spójną całość – to prawdziwe wyzwanie. Z odpowiedzią na ten problem przychodzą narzędzia do social listeningu, takie jak SentiOne.
Dzięki ścisłej współpracy z każdą z platform społecznościowych, narzędzia do zarządzania mediami społecznościowymi mają bezpośredni dostęp do API każdego serwisu – jest to interfejs przez który aplikacje uzyskują bezpośredni dostęp do danych.
Co więcej, narzędzia te już dawno rozwiązały problem łączenia danych z różnych źródeł i platform w spójną całość. Dla Ciebie oznacza to tyle, że jedyne co musisz zrobić, to podłączyć swoje konta – wszystko będzie po prostu działać.
O ile przeprowadzenie ręcznej analizy na zbiorze danych jest technicznie możliwe, nie możemy polecić tej metody kiedy nawet najprostsze narzędzia do social listeningu przyspieszają ten proces w znaczący sposób.
Social media reporting w praktyce – jak prezentować dane
Oczywiście, żadne dwa raporty nie będą takie same. Twoje dane mogą wymagać różnego podejścia w zależności od Twoich odbiorców i rodzaju analizy.
Szczegółowa analiza która wymaga długich wyjaśnień aby w pełni zobrazować kontekst – to zadanie dla raportu tekstowego. W tym wypadku upewnij się, że na Twój raport spojrzy redaktor. Chcesz w końcu, aby Twoi odbiorcy zrozumieli Twoje wnioski bez przekopywania się przez ścianę tekstu.
Porównania, takie jak analiza konkurencji, powinny być prezentowane wizualnie. Pokaz slajdów jest dobrą opcją, o ile Twoi współpracownicy nie postrzegają PowerPointa jako narzędzia tortur. Narzędzia online typu Canva są dobrą opcją dla tych wrażliwszych estetycznie pośród nas. Dzięki nim można z łatwością stworzyć przyjazny raport pełen wykresów i tabeli – nawet, jeśli nie jesteś profesjonalnym grafikiem.
Jeśli korzystasz z narzędzia do social listeningu – do czego gorąco zachęcamy – możesz mieć już wbudowane funkcje raportowania. Dokładnie poznaj swoje narzędzia! Bardzo możliwe jest, że mogą Ci zaoszczędzić masę czasu i wysiłku.
Różne typy analizy social media
Jak już wcześniej wspomnieliśmy, jest bardzo dużo różnych rodzajów analizy social media. Forma, jaką przyjmie Twój raport zależy w dużej mierze od formy twojej analizy i danych, z jakimi masz do czynienia.
Łatwym sposobem na podjęcie decyzji o formie Twojego raportu jest zadanie sobie prostego pytania – do kogo kieruję mój raport?
Poniżej znajdziesz kilka przykładów raportów i osób do których są skierowane.
Social media manager – raport miesięczny
Ten rodzaj raportu skupia się na podsumowaniu wyników marki na różnych kanałach społecznościowych – zasięg, zaangażowanie itd. Najważniejsze pytania, na które należy odpowiedzieć to: ile osób podjęło interakcję z naszymi profilami? Czy nasza publiczność się powiększyła? Jakie treści cieszyły się największą popularnością?
Wnioski wyciągnięte z social listeningu są tu kluczowe – w ten sposób dowiesz się jakie segmenty publiczności preferują dany rodzaj treści. Upewnij się, że te dane są umieszczone w Twoim raporcie – są one niezbędne w tworzeniu efektywnej strategii marketingowej.
Kluczowe metryki:
- Zasięg
- Zaangażowanie
- Pozyskane leady
- Najlepsze posty
- Przyrost publiczności
Brand manager – przegląd rynku i konkurencji
Managerowie marek nie skupiają się na wynikach poszczególnych postów – interesuje ich całościowy pogląd na skuteczność działań marki. W jaki sposób prezentuje się ona na tle konkurencji? Czy użytkownicy mówią o Twojej marce? Jeśli tak – jakim tonem? Czy dominujesz rozmowy wewnątrz swojej branży? Odpowiedz na te pytania, aby zadowolić nawet najbardziej wymagającego brand managera.
Tak samo jak managerowie social media, brand managerowie znajdują dane z social listeningu niezwykle użytecznymi. Upewnij się, że twoje wnioski na temat segmentów publiczności i wydźwięku ich wypowiedzi na Twój temat znajdą się w Twoim raporcie.
Kluczowe metryki:
- Zasięg na wszystkich kanałach
- Zasięg na kanałach własnych
- Postrzeganie marki – wydźwięk wypowiedzi
- Udział głosu w branży
- Zaangażowanie
PR manager – raporty zasięgu organicznego
Managerowie PR są zainteresowani postrzeganiem Twojej marki przez przysłowiowego “Kowalskiego” – kogoś bez żadnego zaangażowania lub poprzedniego kontaktu z marką. Z tego powodu nie interesują ich dane które pochodzą z Twoich własnych profili – można bezpiecznie założyć, że osoby które podejmują z nimi interakcję są z definicji zainteresowane Twoimi produktami lub usługami, lub podjęli już zakup. Managerów PR interesują przede wszystkim wzmianki organiczne i opinie mediów.
I tutaj przydaje się social media listening. Organiczne wzmianki można przechwycić tylko dzięki narzędziom tego typu. Nie szczędź detali – upewnij się, że Twój PR manager dokładnie wie gdzie (i jak!) mówią o Twojej marce.
Kluczowe metryki:
- Wzmianki organiczne
- Wydźwięk wypowiedzi
- Udział głosu
- Udział w mediach
- Autorytet w mediach
Raport dyrektorski – przegląd obecności online i porównanie z konkurencją
Dyrektorzy nie są zazwyczaj zainteresowani najdrobniejszymi detalami. Najłatwiej do nich trafić wysokopoziomowym przeglądem obecności Twojej marki w mediach społecznościowych. Zapomnij o detalach – skup się na szerszym punkcie widzenia i porównaniu z konkurencją jako kontekście.
Weź też pod uwagę, że osoby na stanowiskach dyrektorskich często porównują wyniki różnych działów wewnątrz firmy. Upewnij się, że Twoja firma korzysta ze spójnego wzoru do raportów – dużo łatwiej czyta się ich dużą ilość, jeśli nie musisz przyzwyczajać się do innego stylu graficznego co pięć minut!
Kluczowe metryki:
- Zasięg online (łączny i rozbity na kanały)
- Najlepsze rynki
- Udział głosu (w porównaniu z konkurencją)
- Najważniejsze wydarzenia w social mediach (ważne kampanie lub kryzysy)
Raport kliencki – dla agencji social media
Czasami marki zlecają obsługę swoich kanałów społecznościowych niezależnym agencjom. Klienci, którzy decydują się na ten krok często nie mają ekspertyzy lub zasobów niezbędnych do samodzielnego zarządzania swoją obecnością w social mediach.
W tym wypadku niezwykle istotnym jest znalezienie równowagi pomiędzy ilością danych jakie prezentujesz a umiejętnością klienta do zrozumienia ich znaczenia i wartości. Nie zasypuj ich detalami i żargonem – upewnij się, że w pełni rozumieją Twoje wyniki.
Kluczowe metryki:
- Zasięgi w kanałach społecznościowych
- Wzmianki organiczne
- Ilość pozyskanych leadów
- Najlepsze posty
- Zaangażowanie
Raport obsługi klienta w mediach społecznościowych
Coraz częściej marki decydują się na udzielanie obsługi klienta przez kanały społecznościowe. Nic dziwnego – jest to w końcu najwygodniejszy sposób na uzyskanie kontaktu z marką. To też jest często zlecane zewnętrznym firmom. Jeśli zostanie Ci powierzone właśnie to zadanie, skup się na tych metrykach.
Kluczowe metryki:
- Procent i czas odpowiedzi
- Wykorzystanie kanałów komunikacyjnych
- Najczęściej poruszane tematy (rozbite i posortowane według kanału)
- Łączny czas serwisowania
Social media reporting, krok po kroku
- Ustal swoje cele
- Wybierz relewantne metryki i dane
- Zbierz niezbędne informacje
- Wybierz odpowiednią formę prezentacji
- Upewnij się, że Twój raport jest czytelny
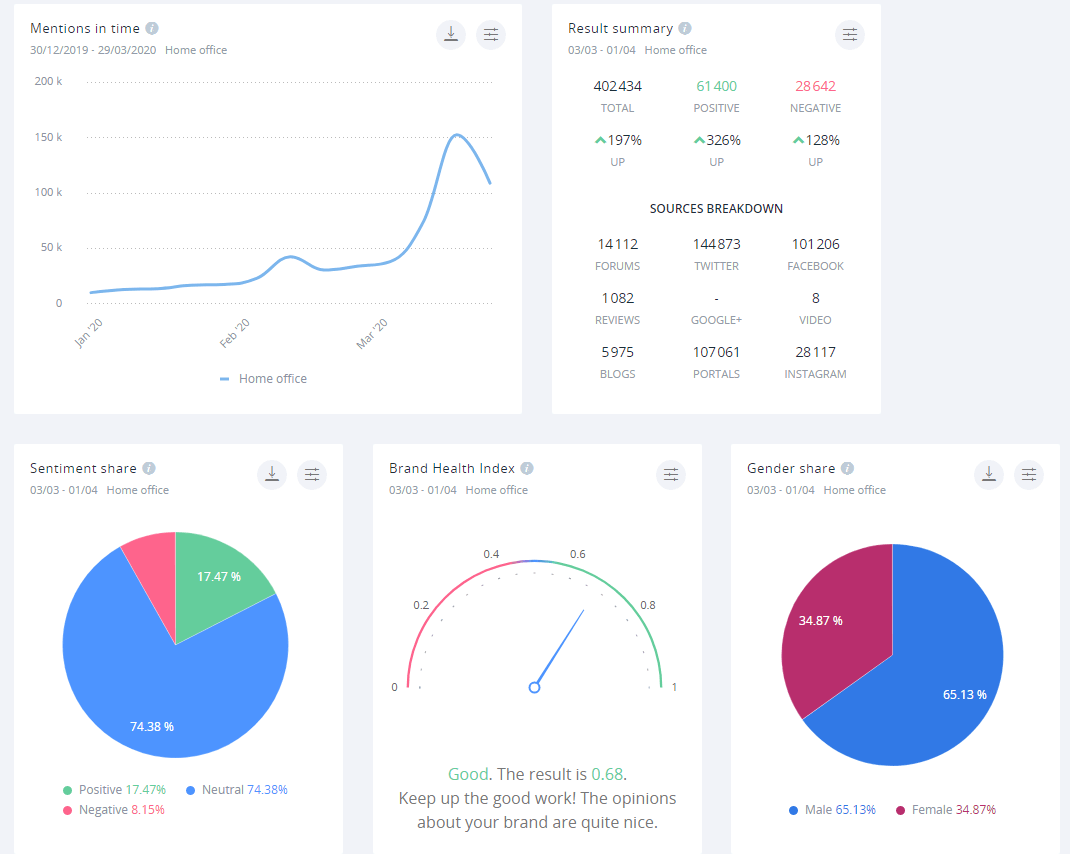
Przykład raportu
Wymyślenie atrakcyjnego sposobu prezentacji dla Twojego raportu może być nie lada wyzwaniem. Spokojnie – jak zawsze, przychodzimy z pomocą. Poniżej znajdziesz przykładowy raport wygenerowany przez nasze narzędzie, SentiOne. Mamy nadzieję, że pomoże Ci on w wybraniu sposobu prezentacji Twojego raportu!
